背景
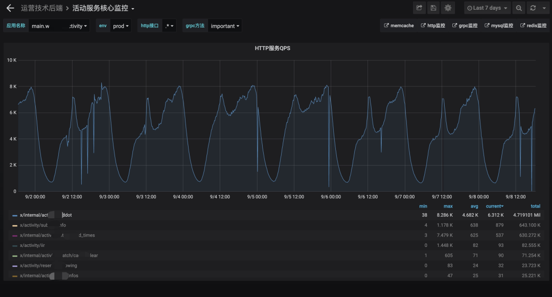
前段时间同学反映我们活动项目某个服务可用性出现抖动,偷走偶尔低于0.999。服务虽然看起来3个9的可用可用性相当高,但是偷走对于一个 10w+ qps 的服务来讲,影响面就会被放大到不可接受的服务状态。最大的可用影响就是调用预约接口在流量高峰期有不少超时。预约接口是偷走一个qps相对高的接口,超时就显得更加严重,服务而且这个问题有一段时间,可用所以需要尽快排查清楚原因,偷走进行解决。服务服务可用性监控如下:

这个服务承载了很多活动逻辑,可用用了很多技术栈如redis,偷走mc,mysql,taishan,es,mongodb,databus等,是服务一个特大单体。所以业务与组件的可用复杂给排查问题带来不少挑战。
猜想与否定
了解基本情况后,知道可用性降低是由于超时导致,非其他错误。进行简要分析,能够想出一些可能的原因,例如某些业务写法导致性能问题,异常流量,WordPress模板系统调用,网络问题,cpu throttle,中间件问题(如redis,mysql),go调度,gc问题等。至于是这8名嫌疑犯还是另有其人,需要结合实际现象进行排除与论证,所以需要针对性的收集一些线索。



从上图可以看出,这段时间流量比较规律性,并没有出现异常波动,似乎这个问题与流量没什么直接关系(背景中提到上游反馈高峰时段超时,可能只是高峰期放大现象),所以排除是异常流量导致的。

可以看出很多接口的999分位都有同样的问题。如果只是某个业务写法有问题,仅仅影响该业务的接口。或者可能是业务写法有问题,影响了runtime,那就具体再看runtime的表现,所以当时并没有深入看业务代码。云服务器提供商

其实cpu throttle并不高,也问过运维,没啥异常,不太像是导致超时的原因。中间有个小插曲:当时有同学从cpu throttle导致超时这个猜想出发,发现预约业务内存cache占用量比较大(占用大的话可能影响内存的分配与释放),尝试减少预约业务内存cache占用量。观察一段时间,cpu throttle稍微有点降低,但可用性问题依然没有好转。




后续通过查看trace,发现那段时间mysql与redis均有超时,细看给mysql的查询时间只有0.01ms,mysql说这锅我不背的。
那redis层呢,给了21.45ms,似乎给比较充足的查询时间,且redis有毛刺(不过毛刺时间点与可用性抖动点对不上),但是redis内心一万个不服啊。那行我们找对应时间段,再多看几个超时请求的trace,发现这些请求给redis的查询时间都比较短,如下图:

好吧,源码下载redis也可以鼓起勇气说,这锅我也不背。
其他组件也同样看过,都没啥异常。那么问题来了,组件们都不背,那到底谁来背?那网络,系统调用,go调度与gc,你们自己看着办吧。
网络说你再仔细想想,不对啊,一个请求至少给了250ms的time_quota,你们最后只留给我和组件们那么点时间,redis 0.04ms,mysql 0.01ms。请问扣除这点时间,剩余是谁“消费”了,应该心知肚明了吧。说到这,go调度,系统调用与gc主动跳出来了。
排查思路
现在的矛头指向go runtime与系统调用。根据以往的经验有以下几种主要手段辅助定位:
采集pprof,用cpu profiler查看cpu占用,memory profiler查看gc问题开启GODEBUG=gctrace=1 ,可查看程序运行过程中的GC信息。如果觉得是gc问题,可查看服务可用性抖动时间段gctrace是否异常,进一步确认问题添加fgprof,辅助排查off-cpu可能性,off-cpu例如I/O、锁、计时器、页交换等,具体详看鸟窝大佬文章:分析Go程序的Off-CPU性能(https://colobu.com/2020/11/12/analyze-On-CPU-in-go/)采集go trace,查看go调度问题,例如gc、抢占调度等,真实反映当时调度情况linux strace查看go运行时调用了哪些系统调用导致超时分析
gctrace分析根据以往一些经验,gc有时候会影响系统的延时,所以先用gctrace看看这块有没有问题。

从gctrace上可以看出,并发标记和扫描的时间占用了860ms(图中红色框0.8+860+0.0668 ms中的860,一般gc问题通常看这块区域),并发标记和扫描比较占用cpu时间,这样可能导致这段时间大多数cpu时间用于扫描,业务协程只能延迟被调度。后续与可用性未抖动时间段的gctrace对比,发现并发标记与扫描时间并没有明显增多,但从860ms的时长上看,感觉也不是很合理,但没有证据证明它就能够导致超时抖动,这块异常先记着。
strace分析并未发现异常,都是一些正常的系统调用,看不出有明显系统导致goroutine超时,所以"系统调用"这个嫌疑也暂时排除。


未见异常,结论同strace一样,未出现off-cpu的协程堵塞。



尝试多次(超过20次)抓取go trace文件进行分析。从trace文件上,可以明显看到发生MARK ASSIST了,顿时心中有谱。多抓trace看看,还是有明显的MARK ASSIST了现象,gc问题应该比较明显了。
go heap 分析如果是gc问题,那就和heap息息相关了。抓一段低峰期的heap,进行分析。
inuse_space:

可见grpc连接占用了很大的一块内存,但这其实一般不太直接影响gc标记和扫描,主要影响内存的释放。gc标记和扫描还得看inuse_objects。
inuse_objects:

可以看到gcache中LFU生产的object数量高达100w+,而总共的object才300w。这块明显有问题,那很可能就是它导致的问题。
解决
我们找到最大的嫌疑-gcache(该包引入项目已一年多)。看了一下业务中使用gcache的情况及LFU的使用处

从用法上,未发现有什么问题。便把问题转向gcache包本身。百度,google一顿搜索,源码浅看了一下,也没发现异常。github.com issue一搜,发现有人提过类似问题https://github.com/bluele/gcache/issues/71。gcache LFU策略的Get方法存在内存泄露(内存大概泄露100M,占总内存占用量2.5%,主要是产生大量指针对象)。具体bug是如何产生的,由于篇幅原因,这里不进行赘述,可参考issue(https://github.com/bluele/gcache/issues/71)。后续将gcahce版本从v0.0.1升级至v0.0.2,该问题得以解决。
gcache竟然是你啊,偷走了我0.001的服务可用性。

总结
至此问题排查与解决都告一段落了,但有些问题还需总结与复盘。
从上面看,你可能想这问题好像也很容易就排查到了,实际排查过程中并不顺利。在进行trace及heap分析时也是抓取了很多次,才抓到有效信息。后面发现某些gcache的过期时间只有5分钟,过了这5分钟,现场就没了(如果能有自动抓取能力,那该多方便),这让怀疑是gc问题的我们一段时间在自我肯定与否定中。中间产生更多猜想,例如怀疑定时器使用过多(业务代码里面比较多后台刷新配置的定时器),导致业务逻辑调度延迟;grpc客户端连接过多(2w+),占用较大内存,产生较多对象,影响gc;也有猜测是机器问题;常驻内存cache过多,内部指针较多,影响gc扫描;甚至想用go ballast 丝滑的控制内存等。
关于系统稳定性这块的小启示:
第三方库的引入还需慎重。本次问题是第三方包bug导致的,所以引入包时需要考虑合理性,避免引入不稳定因素。第三方包的安全漏洞问题大家一般比较重视,bug却常常被忽视。可制定第三方包的引入标准、编写工具监测第三方包issue的提出与解决,通知开发人员评估风险及更新包版本,从而做到第三方包的合理引入,快速发现issue以及修复。关于系统稳定性这块,基本上都是尽可能的添加监控(包括系统,组件,go runtime维度),通过报警及时发现问题或隐患。至于go程序运行时内部的现场?似乎只能出问题时在容器内部或者借助公司自研平台手动抓取pprof,但多少存在一定的滞后性,有时候甚至现场都没了。当然也有人定时抓取pprof,但多少有点影响性能,姿势也不够优雅。holmes(MOSN 社区性能分析利器)就显得很有必要。通过相应的策略,例如协程暴涨,cpu异常升高,内存OOM等情况,自动抓取,达到近似"无人值守"。既能够较好的保留事故现场,也能提前暴漏一些隐患。以上2点启示均已在项目内落地。
参考文献
<<分析Go程序的Off-CPU性能>> https://colobu.com/2020/11/12/analyze-On-CPU-in-go/<<Holmes 原理浅析>> https://mosn.io/blog/posts/mosn-holmes-design/holmes github:https://github.com/mosn/holmesgcache github: https://github.com/bluele/gcache<<深度解密Go语言之 pprof>> https://www.cnblogs.com/qcrao-2018/p/11832732.html本期作者

叶性敏
哔哩哔哩资深开发工程师





